摘 要:本文主要论述了WEINVIEW触摸屏在污水处理监控系统中的应用,通过搭配EasyBuider 8000组态软件,全面介绍和分析了整个污水处理系统的原理和实现方式。
关键词:WEINVIEW;触摸屏;污水处理;
一、引言
随着我国经济的迅速发展,城市居民和工业用水量不断增加,产生大量的生活污水和工业废水。通过污水处理厂处理污水,处理后的水可用于工业或绿化,使水资源得到重复利用。
随着污水处理厂数量不断增加,如何采用各种先进技术达到节水、节能、治污的目的;如何有效管理污水处理过程,节约资源,提高经济效益成为污水处理厂商重点关注的问题。
本文主要讲述WEINVIEW触摸屏在污水处理监控系统中的应用。
二、污水处理流程与设计要求
1、污水处理的流程
首先将生活污水引往集水池,先经粗格栅拦截大的杂物,由污水提升泵将污水提升到较高水位位置,以保证其在正常水位内高效运行,再经过细格栅拦截较细小的杂物,然后进入曝气沉砂池,经过简单的曝气和沉淀,由吸砂桥吸取砂水混合物进入储砂池,再由砂泵抽入砂水分离器。污水经过曝气沉砂池后进入生化反应池,在生化池经过曝气,沉淀后,变成达标的可用水。生化反应所需的活性泥需定期排放经过污泥浓缩间加药浓缩,脱水后运至垃圾厂处理。
2、污水处理监控系统的设置要求
★必须保证监控系统对设备操控的高度实时性、准确性与可靠性,对设备操作须有严格的权限限制。
★实时数据处理与显示,数据展示应具有丰富的动态图形、趋势、报表等多种可视化途径,应将现场信息与实时采集数据、报警信息集成在同一画面显示。同时可以查看以往的曲线图、历史数据以及报警信息。
★系统应能够兼容各种不同厂家种类的硬件设备,方便系统改造升级,充分保护用户初期投资并给用户设备选型提供便利。
★提供多种数据存储方式,并能让操作员方便完成数据查询、存储,备份,并能在电脑上直接打开而无需再安装其它软件,以满足对设备、工艺、成本、数据管理等需求。
3、触摸屏画面设计要求
★本系统采用WEINVIEW MT8150X型号触摸屏,该型号为15寸液晶显示,500MHz CPU,256M 超大容量Flash,能够快速响应系统指令。
★画面监控要有动画效果,例如各水泵房电机的启停必须与实际同步并以动画的效果表示出来。
★触摸屏主画面可以直观的监视整个污水处理系统各个环节的工作情况,并能对各个水泵房的电机、参数进行控制和监控,如果参数有超出范围的必须发出报警提示,对于液位,流量等重要参数能以曲线形象显示,并存储为报表。
三、触摸屏系统的画面设计
1、污水处理工艺流程图画面
本污水处理系统主要包括污水预处理和生化处理两部分,预处理包括格栅、沉砂、调节、预沉等一般性处理,二级处理采用普通活性污泥法进行生化处理,处理流程如下图所示

2、污水处理控制系统监控画面
主画面对整个污水处理系统进行全程监控,针对不同的工艺流程结合污水处理厂的实际情况进行不同设备的优化控制。对工艺参数进行实时动态管理,对工艺流程进行动态控制。通过实时监测各个槽位水质的PH值, 有力的保障了污水处理后的水质。

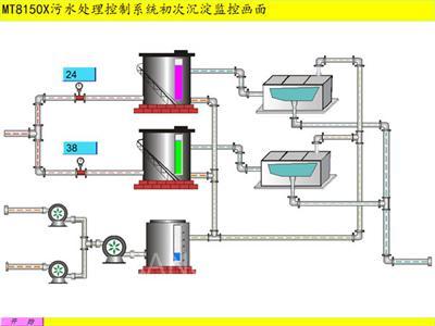
3、污水处理监控系统统初次沉淀画面
沉砂池的功能是去除比重较大(其相对密度约为2.65)、粒径大于0.2mm的无机颗粒如泥砂、煤渣等。沉砂池一般设于泵站、倒虹管前,以便减轻无机颗粒对水泵、管道的磨损;也可以设于初次沉淀池前,以减轻沉淀池负荷及改善污泥处理构筑物的处理条件。沉砂池的效率对于后续处理效果有很大的影响,因此有必要对沉砂池的沉砂效果作严格的校核。下图为初次沉淀监控画面。

4、各泵房电机参数控制画面
实时监控污水处理系统中各个工作环节的液位和流量,并根据情况对各个风机进行手动/自动启停控制,实现全过程手动/自动化操作。当设备故障时可以最快的速度和方式切断故障设备的运行方式,最大程度地降低设备的损坏程度。

5、曲线、报表参数查看界面
在实际的生产管理中,通常要求对比较重要的数据进行采集,同时以曲线的形式,动态显示实时的曲线走势,并能将数据存储,方便管理层日后对数据进行分析,调用。EasuBuider 8000组态软件提供了非常方便的“趋势图”元件和“历史数据显示”元件,可以直接调用,便可形成所需的曲线和报表。同时“趋势图”元件还可以方便的选择“即时”和“历史”两种查看方式。以满足不同生产管理者的需求。

6、历史数据查看界面
采用“历史数据显示”元件能方便的查看以往的历史数据,操作者只需要在历史控制地址内输入所需要查询的天数,便能方便的查看以前某一天的数据,如果有需要,操作员也可以同时查看以往几天内的数据,不同的需求只要简单设置即可。

四、结论
整个系统以威纶通触摸屏MT8150X作为上位机,结合PLC配套使用,为污水处理监控系统提供了直观、实用、可视化的解决方案,整个系统可根据处理工艺原理自动对所采集的数据进行分析计算,提炼出对运行操作更有指导意义的信息,保证了污水处理厂安全、稳定运行;提高了污水处理厂处理污水的能力;保障了污水出水水质的要求,对于提高社会生态环境,提高人们生活品质,具有可观的经济和社会效益。
京公网安备 11011202001138号
